大東海泵業無錫有限公司
銷售總部:江蘇無錫新吳區長江路21-1號創源大廈309
生產基地:無錫市東港鎮
銷售熱線:0510-82108358
銷售熱線:0510-82116911
聯系電話:13395114288
QQ: 2634113519


大東海泵業無錫有限公司
銷售總部:江蘇無錫新吳區長江路21-1號創源大廈309
生產基地:無錫市東港鎮
銷售熱線:0510-82108358
銷售熱線:0510-82116911
聯系電話:13395114288
QQ: 2634113519


大東海泵業無錫有限公司是一家專業的管網疊壓無負壓供水設備生產廠家。在客戶管網疊壓無負壓供水設備選型時,我公司水泵廠家會提供完善的管網疊壓無負壓供水設備型號、管網疊壓無負壓供水設備價格等售前服務,以供客戶參考,并且我水泵廠家能為客戶提供定制泵業產品的服務。本條產品資訊是關于管網疊壓無負壓供水設備原理圖及原理的知識:
管網疊壓無負壓供水設備它集常用的變頻供水設備與最早的無負壓供水設備的特點,此類無負壓供水設備的無負壓供水原理如下:
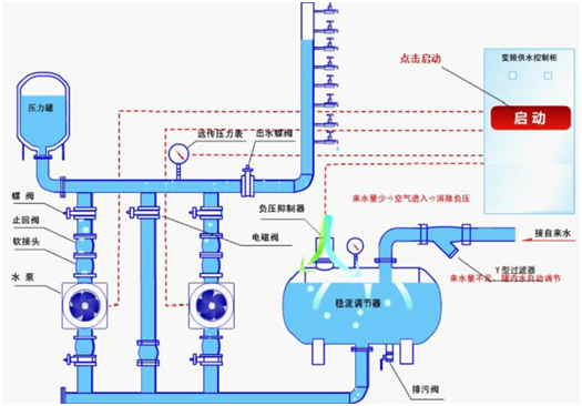
一、管網疊壓無負壓供水設備原理圖
市政自來水進入管網疊壓無負壓供水設備的穩流調節罐里面,穩流調節罐的空氣從負壓消除器里面慢慢排出,等到穩流調節罐里面水充滿之后,真空負壓消除器自動關閉。當自來水壓力能夠達到用戶用水壓力及用水流量要求的時候,管網疊壓無負壓供水設備的水泵機組不會運行只靠自來水管網自身的壓力及流量就直接向用戶家里供水;當自來水管網的壓力滿足不了用戶用水要求的時候,無負壓供水設備會通過壓力傳感器(或壓力控制器、電接點壓表)反饋給變頻自能控制系統信號來自動啟動不銹鋼多級泵。
若自來水管網的流量比多級泵流量要大時,無負壓供水設備也會一樣正常的供水;用水量高峰期的時候,如果自來水管網的水量達不到用水量時,穩流調節罐里面的水用作補充水源之用,一樣照常供水,這種情況時,空氣將由真空負壓消除器進入到穩流調節罐里面,這樣將會消除穩流罐里面所產生的負壓。用水高峰期過后,無負壓供水設備將會恢復正常的狀態。
如果自來水管網供水流量較小,或者出現自來水停水而促使穩流調節罐里面的水位不斷下降,穩流調節罐所配置的液位傳感器,將會返回給控制系統停機的信號,從而達到保護不銹鋼離心泵出現空轉的現象。
晚上或者用水量低峰期時,可以通過供水設備配套的小型穩壓罐和小型的穩壓泵就能滿足供水的作用,大大的節約了能源,并防止了不銹鋼水泵的頻繁啟動。管網疊壓無負壓供水設備關鍵技術部分就是,智能變頻控制系統和穩流調節罐的真空負壓消除器。智能變頻控制系統的關鍵部分,主要就是采用了可編程控制器和高性能國產或者進口變頻器,程序軟件的編制及設計,由大東海泵業最專業的技術工程師依據配套水泵的運行特點,結合多年的變頻供水工程的經驗基礎上精心編制而成,控制系統操作非常簡便,性能特別穩定,非常智能化等許多優點。穩流調節罐的真空負壓消除也是無負壓供水設備的核心技術,無負壓供水的實現這也完全依靠真空消除器在穩流罐里面的水被抽空時及時消除了真空,從而實現了穩流調節罐里面及外面的壓力保持一致平衡,所以無負壓供水設備不會對市政自來水供水管網造成任何的負壓影響,也不會不影響其它管網用戶的日常用水需求。
非常感謝您對大東海泵業無錫有限公司官方網站的訪問!以上是關于管網疊壓無負壓供水設備原理圖及原理的介紹,如您對此問題還想深一步了解,或有其他泵業產品、水泵選型、水泵型號、水泵價格的問題需要解答,請聯系本水泵廠家,大東海泵業還生產消防泵,隨時歡迎您的咨詢。謝謝!